How to view all devices in a tenant
Only admins can view all devices in a tenant.
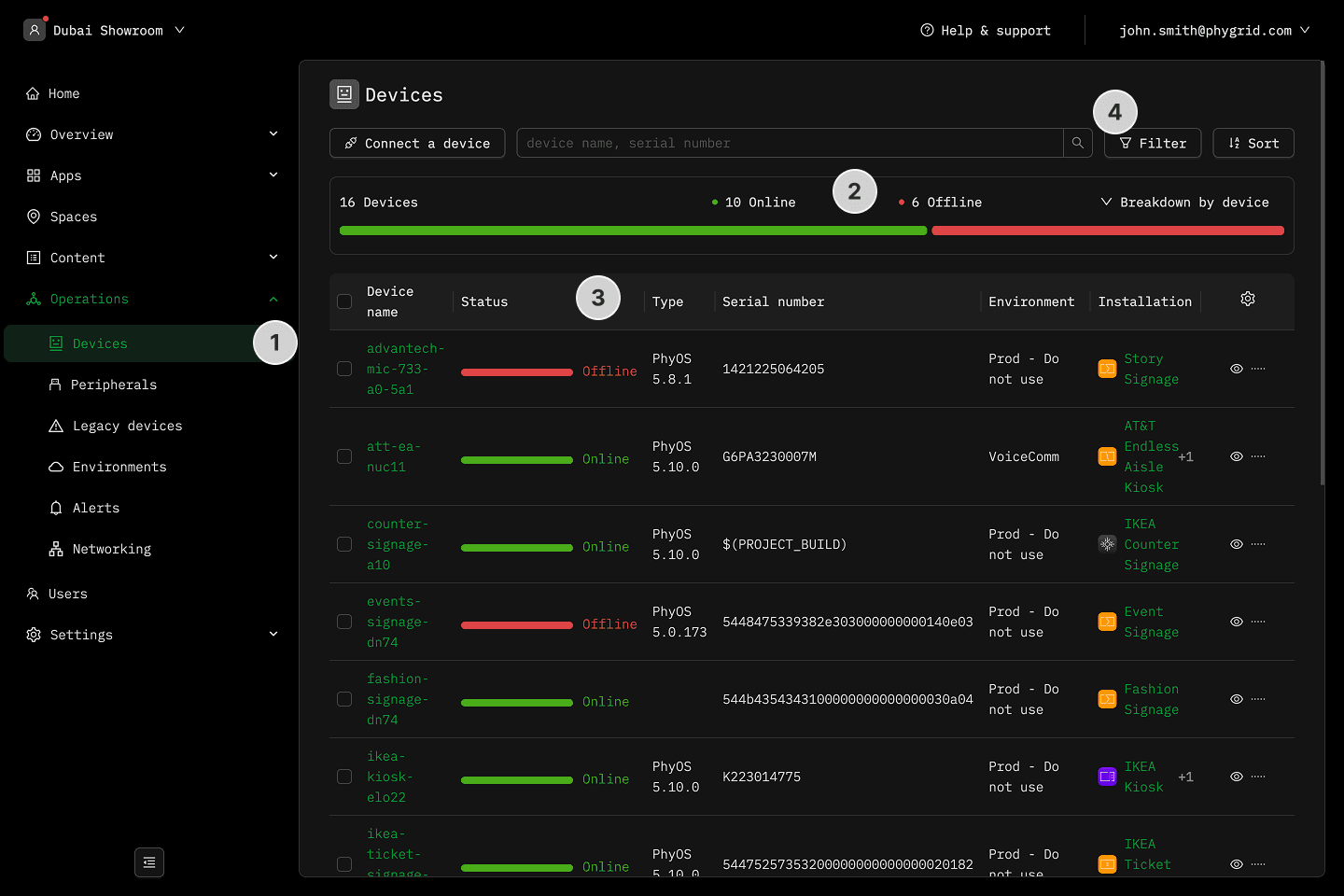
- In the sidebar, navigate to Operations โ Devices
- View a quick overview of online and offline devices
- View the list of devices with more detailed overview
- Use the search bar to find a device by name or serial number
- Filter the list by app, installation, location, architecture, or status
